项目介绍

随着2026年3月1日起,我国电力市场改革新规落地,峰谷分时电价彻底退场!
峰谷分时电价机制是国际通用的电价机制,是引导电力用户削峰填谷、保障电力系统安全稳定、经济正常运行的一项重要机制。
自“双碳”目标确立以来,我国电力供需格局发生了巨大变化,风力、太阳能等可再生绿色能源发电累计装机首次超过18亿千瓦,占比达47.3%,取消固定分时电价后,电价形成、时段划分将主要由市场供需主导,形成反映实时供需情况的分时价格信号。
综合能源管理系统 EMS 集能耗监测系统、能源管理系统、智能能源管理系统、双碳管理系统、企业能源管理系统、工业能源管理系统、数字化能碳管理中心、建筑能源管理系统于一体,面向中大型场景,聚焦企业、园区等场景的能耗管控与双碳目标落地,功能全面,支持水电气热能耗监测、能耗分析、碳跟踪、碳盘查、碳交易、碳汇报全生命周期,适配企业 / 园区 / 公共建筑等场景,助力企业绿色转型,为双碳事业提供技术支撑。
综合能源管理系统 EMS 主要由储能系统集成产品以及储能系统 EMS管理软件组成,根据客户使用场景定制储能硬件和EMS能源综合管 理系统软件,将能源网络内各部分连接在一起形成整体系统。
储能系统集成:可提供全系列储能系统产品(包括风冷系列、液冷系 列),为电力系统发电侧、电网侧、用户侧提供全应用场景解决方案 ,帮助用户削峰填谷、调峰调频、提高供电可靠性。
储能EMS软件系统:EMS智慧能源综合管理平台提供能源高效管理、 实时用电监控、能耗分析、智能预测;进而优化调度策略,促进新能 源的消纳,经济用电、安全用电、高效运维、电能稳定性优化,推动 与实现“碳达峰、碳中和”目标。
平台核心功能
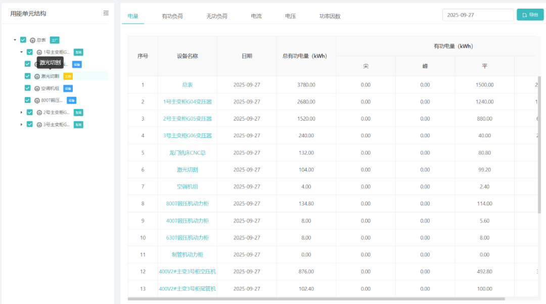
实时数据监测
7*24小时实时精准展示微网设备的运行数据
多维度数据分析与统计能耗与收益数据,并可视化展示
支持场站与云端随时随地实时掌控电站状态
场站运行报表实时推送
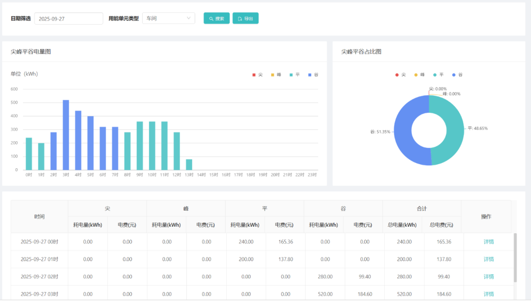
能耗分析
设备全生命周期管理,分析异常点规律
数据相关性分析,找到设备、策略与能耗的关系
找到能耗优化点,提升能源转换效率
高效管理
设备异常与故障及时预警通知
线上线下24小时高效运维管理
集控管理,运行策略下发电站
智慧组网大屏,能源驾驶舱
智能预测
负荷的预测与调控
需求侧响应分析预测与管理
光伏发电预测分析
电池充放电模型分析,SOH预测
核心优势
智能AI算法模型:云端+场站架构,既可以实现单场站本地部署,也可以实现站 群云端管理
云端集控:自学习的微网控制算法模型,适配实际环境,追求更高收益
电池全生命周期管理:远程体检获取储能电池健康数据,为光储充电站生命周期保驾护航
硬件兼容性强:广泛兼容市场主流的光伏、储能、充电桩设备厂家
智能化运行策略:内置科学高效化的多套运行策略,可根据实际需求自动选择与切换
组件灵活配置:针对不同的业务场景,可灵活按需配置功能组件,包括储能管理、光伏管理充电站管理等
丰富的API接口:提供丰富多样的API接口实现与第三方生态伙伴的设备与系统对接
多业务场景适配:灵活适用于光伏、储能、充电桩、光储充一体等多种业务场景
系统演示









